

업비트 트레이딩 봇을 개인 서버에 돌리면서, 백번씩 이미지 업로드/다운로드 반복하다 보니 진절머리가 났다. pull..push...pull..push..
이를 자동화하거나, 적어도 GUI로 볼 수 있었으면 좋겠다는 생각을 했는데, 역시나 다행이도 게으른 똑똑한 개발자들이 미리 뭔가를 만들어 두었더라. 게다가 무료이길래, 당장 설치해보았다. 다음은 간단히 정리한 portainer의 기능들이다.
1. 정밀한 분할 및 배분
– 설정한 기준에 따라 데이터를, 파일 또는 재료를 원하는 크기와 비율로 정밀하게 분할
2. 자동화 기능
– 반복적인 분할 작업이나 배분 작업을 자동화하여 시간과 노력을 절감하고, 일관된 결과를 제공
3. 사용자 친화적인 인터페이스
– 직관적인 UI/UX 디자인을 통해 사용자들이 쉽게 기능을 이해하고 사용
4. 다양한 형식 및 데이터 지원
– 여러 종류의 데이터나 파일 형식을 지원하여, 다양한 상황과 요구에 유연하게 대응
5. 실시간 모니터링 및 분석
– 작업 진행 상황을 실시간으로 확인하고, 관련 통계나 분석 정보를 제공하여 의사결정에 도움
6. 확장성과 커스터마이징
– 필요에 따라 추가 기능을 쉽게 통합하거나, 사용 환경에 맞게 커스터마이징할 수 있어 다양한 산업 분야에 적용 가능
portainer를 도커 허브에서 내려받아 실행하기만 하면 된다. 추가로 알아보니, portainer를 local에 존재하는 이미지 컨테이너들만 관리하는 것이 아니다. 원격으로 다른 서버의 컨테이너들도 GUI로 관리할 수 있더라. 그러면 다음과 같은 그림이 가능할 것이라 생각했다.

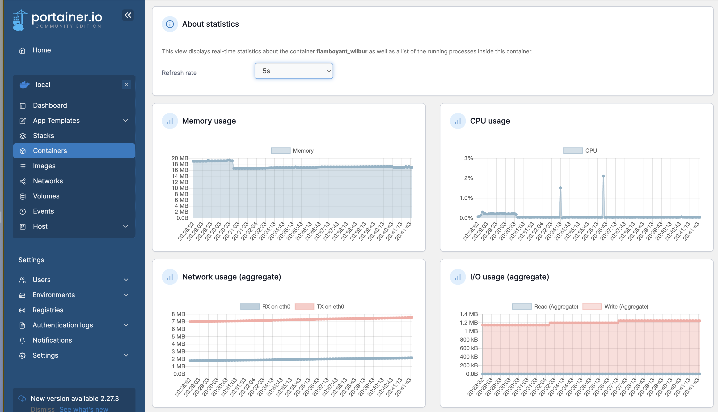
따라서 portainer를 개인 서버에 설치해서 컨트롤타워로 사용하면 될 것 같다. portainer의 기능으로 portainer 컨테이너의 리소스 사용량을 모니터링해보았다.

24/7 계속 구동해도 부담이 크지 않을 것 이라고 생각해서, 컨트롤타워로 사용하면 될 것 같다.
watchtower
portainer 실행사진 하단을 보면, 업데이트 가능 알람이 표시되어있다. 업데이트를 자동으로 해줄 순 없을까 찾아보다가 발견한 컨테이너이다. 이 컨테이너는 도커 컴포즈로 실행되며 "자동으로" 업데이트해서 최신 버전을 유지해준다고 하더라. 따라서 24시간마다 자동으로 업데이트하도록 설정해두었다.
'Infra' 카테고리의 다른 글
| [미니PC] 3. k8s에 환경 변수 적용하기(namespace기준, CI/CD와 별개로 미리 등록) (2) | 2025.05.16 |
|---|---|
| [미니PC] 2. Github Action+ArgoCD+GHCR를 활용한 CI/CD 구축 (0) | 2025.05.14 |
| [미니PC] 1. 우분투 서버에 Kubernetes(마스터+워커 단일 서버)+ArgoCD 설치 관련 (0) | 2025.05.14 |
| 미니 PC를 활용한 나만의 서버 사용 후기 (2) | 2025.03.23 |
| Proxy란? (3) | 2024.10.13 |